2025 年跨境行业合规红线、关税冲击与 AI 变革交织,从亚马逊美国站的年度报告中,依然能窥见一个专业化博弈加速成形的未来。
2026 Jan.《跨境“多事之秋” 哪些领域还值得重仓?》围绕亚马逊美国站年度表现,拆解平台格局变化以及未来仍值得投入的关键赛道。
一、平台大盘:亚马逊仍旧领先
2025 年,全球电子商务步入了由人工智能全场景驱动、消费逻辑结构性重构以及贸易合规壁垒全面升级的复杂周期。在美国宏观经济波动与贸易政策剧变的背景下,亚马逊平台依然展现出强大的统治力。虽然规模在涨,但平台内部结构已经发生变化。

数据来源:诺舟智数-跨境通。
第一方自营业务增速明显放缓,已成为平台增长最慢的业务板块之一;而 第三方卖家已经成为名副其实的增长引擎,贡献了平台超过 60% 的销售额,并占据了超过 90% 的 SKU 库存。
与此同时,亚马逊通过推出“亚马逊超值购”低价频道,直接回应来自 Temu 和 Shein 等新兴平台的竞争,试图在关税政策剧变的窗口期重新定义中低价位市场的竞争门槛。
而且活跃卖家数从 240 万降至约 190 万,这意味着业余玩家正在离场,专业品牌化卖家正在垄断流量,资源越来越集中,跨境对中小卖家越来越不友好。由于行业不再遍地黄金,精准的数据情报和 AI 辅助尤为重要。
二、三大赛道:哪些领域值得“重仓”
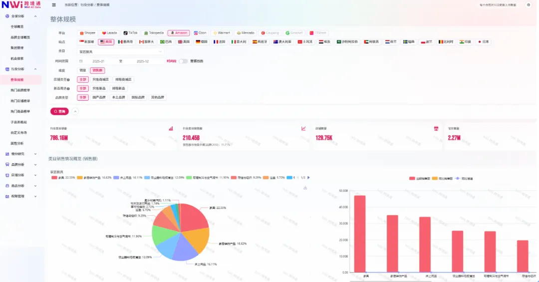
1. 家居厨具
这是亚马逊最大的常青赛道,核心增长点集中在家具、家居储物和床上用品。


数据来源:诺舟智数-跨境通。
1000 元以下的中低价产品是主流,但 Q4 旺季时,3000-5000 元的高端礼品装需求会猛增。

Shark(夏鲨)吸尘器年销高达 3.74 亿美元,Dyson 和 BISSELL 紧随其后。
红线提醒:取暖制冷和清洁设备必须过 ASTM 和 UL 认证,否则在 Q4 旺季面临随时下架的风险。
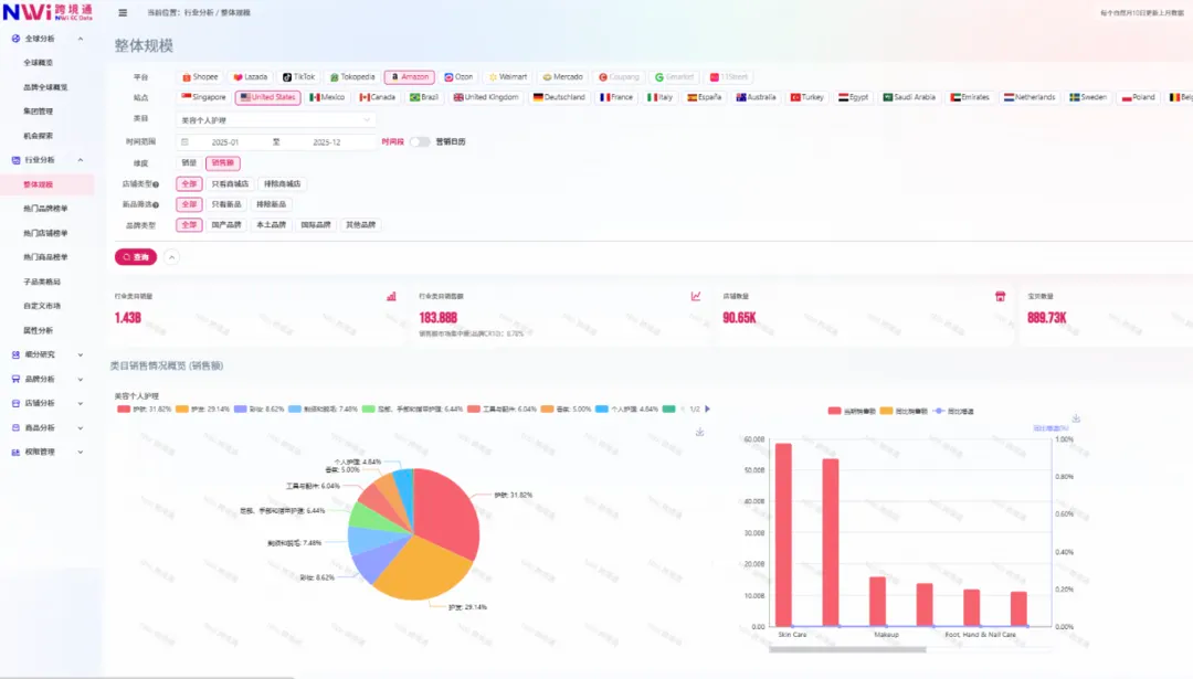
2. 美容护理
2025 年美国站美容护理赛道总销售额突破 183.88 亿人民币,其中护发用品增速超 40%,是年度最大黑马。



数据来源:诺舟智数-跨境通。
源自洪都拉斯的天然油脂 Batana Oil(巴塔那油)年销破 2 亿,而 Nutrafol 防脱胶囊年销更是达到 6.5 亿人民币。美国消费者无论男女,对身材和头发的护理都十分细致,更不能容忍脱发。
如果能解决这类顽固问题,就有机会在美容美发赛道逆袭。与此同时,个护产品涉及 FDA 认证,合规成本已经成为筛选卖家的第一道门槛。
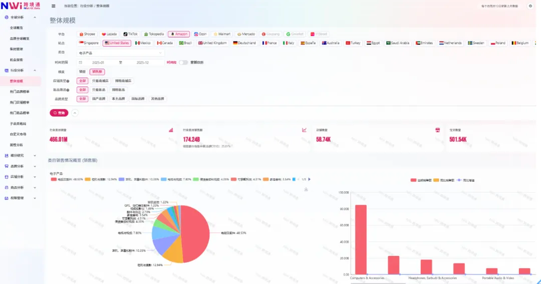
3. 电子产品
电子产品年销突破 1742 亿人民币,电脑及配件占了半壁江山(48.53%)。




数据来源:诺舟智数-跨境通。
苹果以 89 亿人民币遥遥领先,第三方卖家的机会更多在于这些头部品类的周边配件。与此同时,官方翻新频道(Amazon Renewed)品牌也挤进品类前五。
在通胀压力下,美国消费者越来越爱买“官方认证二手货”。近几年是跨境行业的多事之秋,能够利用新的 AI 工具优化 SEO、去适配 Rufus 的语义搜索,不只死守亚马逊,还能在 TikTok Shop 和独立站中获取主动流量、降低广告费(ACoS),再配合精准的数据情报、稳定的供应链与合规保障,或许才能在愈加残酷的竞争中屹立不倒。
三、咨询与免费试用
咨询热线:021-63606298。
欢迎点赞关注公众号,通过以下二维码领取数据免费试用。

四、跨境通一次性选品服务

- (大卖选品)全球热销 TOP500:指定品类爆款榜单,一键洞悉市场;指定诺舟覆盖平台/国家、指定行业(不限数量),提供范围内 TOP500 销售额或销量商品榜单,含链接、主图、销售额、销量、价格等。
- (潜力选品)竞品动态闪电追踪:垂直精准 TOP500 销售王者;指定诺舟覆盖平台/国家、指定行业(不限数量),提供范围内 TOP500 高增速商品榜单,含链接、主图、销售额、销量、价格、增速等。
- (细分选品)关键词导航 TOP500:精准定位全球细分动态;指定诺舟覆盖平台/国家、指定行业、指定细分关键词,提供范围内 TOP500 销售额或销量商品榜单,含链接、主图、销售额、销量、价格、增速等。
亚马逊平台入口:打开亚马逊平台入口↗
关注领取行业报告。

五、关于 NWi

NWi 诺舟智数自 2023 年起开拓海外数据服务,目前覆盖多个主流海外电商,可观测 Amazon、Lazada、Shopee、TikTok 等海外平台全类目市场销售表现,覆盖欧、美、东南亚等近 30 个国家站点,帮助品牌深度洞察海内外市场差异,挖掘海外各国市场机会,布局海外市场。
六、全球布局与出海解决方案
全球布局:将国内经验复用到海外,以时间换空间。

出海解决方案:

如果您对跨境电商数据感兴趣,可以在公众号后台留言,联系我们,和我们一起数智出海。
点赞关注公众号获得更多跨境电商资讯。