In 2025, cross-border e-commerce faced compliance pressure, tariff shocks, and AI-driven change at the same time. Even so, Amazon US annual data still reveals a future defined by sharper professional competition.
This January 2026 article, “In a Turbulent Cross-Border Market, Which Sectors Still Deserve Heavy Investment?”, examines Amazon US annual data to identify changing platform dynamics and the sectors that remain worth prioritizing.
1) Platform Overview: Amazon Still Leads
In 2025, global e-commerce entered a more complex cycle shaped by AI-led scenario expansion, structural shifts in consumer logic, and stricter trade-compliance barriers. Against a backdrop of macroeconomic volatility and abrupt trade policy changes in the United States, Amazon still maintained a strong dominant position. The market kept growing, but the platform structure changed noticeably.

Source: Nuozhou Digital Intelligence - Cross-Border Analytics.
First-party retail growth has slowed significantly and has become one of the slowest-growing parts of the platform. By contrast, third-party sellers have become the real growth engine, contributing more than 60% of total sales and accounting for over 90% of SKU inventory.
At the same time, Amazon launched a low-price channel to respond directly to competition from emerging platforms such as Temu and Shein, aiming to redefine the competitive threshold of the mid-to-low-price market during a period of major tariff-policy change.
The number of active sellers also dropped from 2.4 million to about 1.9 million. That suggests casual players are leaving, while more professional brand-driven sellers are concentrating traffic and resources. For small and mid-sized cross-border sellers, the environment is becoming less forgiving, which makes precise data intelligence and AI assistance increasingly important.
2) Three Major Sectors Still Worth Heavy Investment
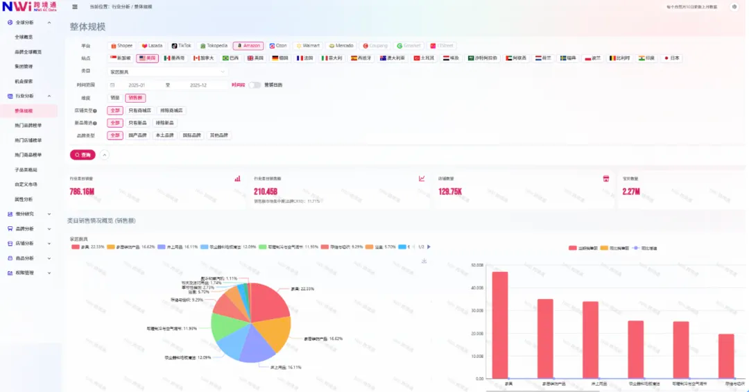
1. Home and Kitchen
This remains Amazon’s largest evergreen sector, with the main growth points concentrated in furniture, home storage, and bedding.


Source: Nuozhou Digital Intelligence - Cross-Border Analytics.
Products priced below RMB 1,000 still dominate, but during the Q4 peak season, demand for premium gift sets in the RMB 3,000-5,000 range can surge sharply.

Shark vacuum cleaners reached annual sales of USD 374 million, with Dyson and BISSELL following closely behind.
Compliance warning: heating, cooling, and cleaning devices must pass ASTM and UL certification. Otherwise, they face real delisting risk during the Q4 peak season.
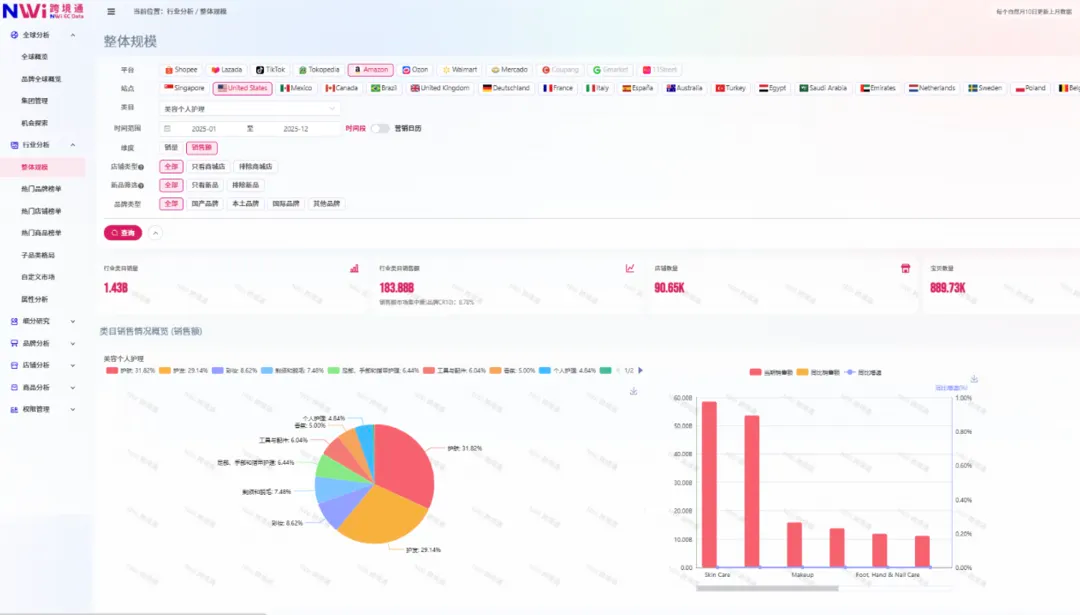
2. Beauty Care
In 2025, the US beauty-care sector exceeded RMB 18.388 billion in sales, and hair-care products grew by more than 40%, making them one of the year’s biggest breakout areas.



Source: Nuozhou Digital Intelligence - Cross-Border Analytics.
Batana Oil from Honduras generated more than RMB 200 million in annual sales, while Nutrafol hair-growth capsules reached roughly RMB 650 million. US consumers are highly attentive to hair and body care, and products that address stubborn issues such as hair loss still have room to break out.
At the same time, personal-care products often involve FDA requirements, which means compliance cost has become the first screening threshold for sellers.
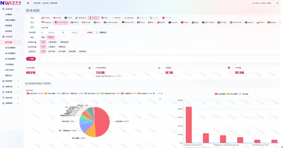
3. Electronics
Electronics generated more than RMB 174.2 billion in annual sales, and computers plus accessories accounted for nearly half of that market at 48.53%.




Source: Nuozhou Digital Intelligence - Cross-Border Analytics.
Apple led the market by a wide margin with RMB 8.9 billion in sales, and third-party sellers have more room in accessory products around those dominant headline categories. Amazon Renewed also moved into the top tier.
Under inflation pressure, US consumers are increasingly willing to buy “officially certified refurbished” products. In this tougher cycle, sellers need more than marketplace dependence. AI-assisted SEO, adaptation to Rufus-style semantic search, traffic capture from TikTok Shop and independent sites, lower advertising cost, precise data intelligence, supply-chain stability, and compliance control all matter if brands want to stay competitive.
3) Consultation and Free Trial
Consultation hotline: 021-63606298.
Follow the official account and use the QR code below to claim a free data trial.

4) One-Time Product Selection Services

- (High-volume selection) Global TOP500 best sellers: a category-focused bestseller list for rapid market visibility. Supports specified countries, platforms, and industries covered by Nuozhou and returns TOP500 products by sales value or unit sales, including links, primary images, revenue, sales volume, and price.
- (Potential selection) Lightning competitor tracking: a TOP500 list of high-growth products within a defined vertical. Supports specified countries, platforms, and industries and includes links, primary images, revenue, sales volume, price, and growth rate.
- (Segmented selection) Keyword-guided TOP500: a precise way to track global niche dynamics. Supports specified countries, platforms, industries, and segmented keywords, and returns TOP500 products with links, images, revenue, sales, price, and growth metrics.
Amazon platform entry: Open Amazon platform entry↗
Follow to receive industry reports.

5) About NWi

Since 2023, NWi Nuozhou Digital Intelligence has expanded into overseas data services. It now covers multiple mainstream overseas e-commerce platforms and can track full-category sales performance across Amazon, Lazada, Shopee, TikTok, and other marketplaces in Europe, the US, Southeast Asia, and nearly 30 country-level sites, helping brands identify overseas market differences and expansion opportunities.
6) Global Footprint and Go-Global Solutions
Global footprint: reuse domestic operating experience overseas and exchange time for space.

Go-global solutions:

If you are interested in cross-border e-commerce data, leave a message in the official account backend and contact us to go global with digital intelligence.
Follow the official account for more cross-border e-commerce insights.